提供生物制藥系統工程裝備
·研發 ·設計 ·制造 ·安裝 ·GMP驗證 ·售后
一站式交鑰匙工程服務


真誠合作,認真負責,客戶滿意
以優良的品質為客戶提供技術先進、性能穩定的制藥裝備
打造“科潤海”優質品牌


規范嚴謹的設計,先進的制造設備
認真負責的調試,耐心仔細的培訓,快速響應的售后
滿足GMP驗證及中外藥典要求


一.概述
用純化水作原料水,經過純蒸汽發生器設備生產高質量純蒸汽,完全符合現行藥品生產規范(GMP)驗證要求,達到或超過中國藥典、美國藥典、日本藥典、歐盟藥典對制藥、生物制品行業中純蒸汽的要求。是制藥工藝設備、衛生級容器、管道閥門無菌滅菌消毒的理想設備。
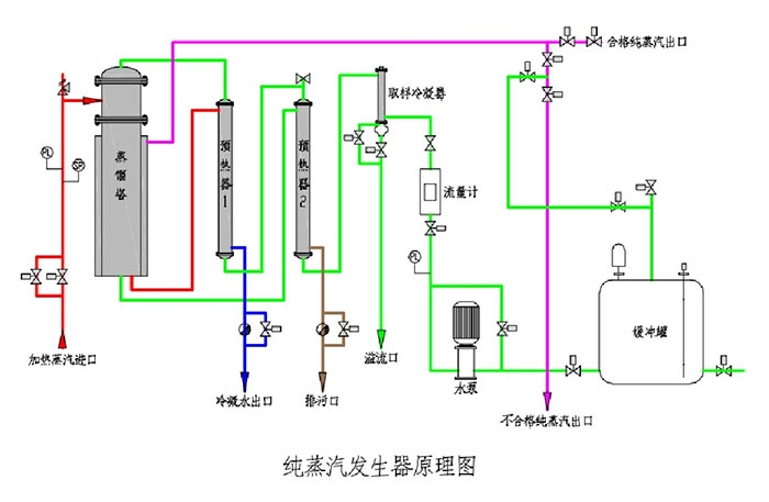
二.工作原理
由輸入泵將原料水輸送至預熱器預熱,預熱后的原料水進入蒸發器管程中,蒸發器殼程通入工廠蒸汽加熱列管中的原料水,蒸發過程產生的二次蒸汽經蒸發器上端的二級分離器分離后進入蒸汽緩沖罐,分離的濃水沿蒸發器中間管沉降到底部并排出,被儲存的純蒸汽在緩沖罐內部經上部汽水螺旋分離裝置再次凈化分離,從而得到干燥且熱能高的純蒸汽并輸送到生產工藝用汽點進行消毒滅菌使用。

三.系統組成
系統由蒸發器、預熱器、蒸汽緩沖罐、純蒸汽冷凝器、電氣控制系統、儀表及管路等組成。

四.主要技術參數(下表參數僅供參考,準確參數以供設備為準)
型號規格 | 工業蒸汽壓力(Mpa) | 工業蒸汽耗量(L/h) | 純化水耗量(L/h) | 純蒸汽產量(L/h) | 純蒸汽壓力(Mpa) | 尺寸(長×寬×高)(m) |
KRH/ZFC100 | 0.3 | 130 | 125 | 100 | 0.3 | 0.7×0.9×2.5 |
KRH/ZFC200 | 0.3 | 260 | 250 | 200 | 0.3 | 0.7×1×2.7 |
KRH/ZFC300 | 0.3 | 390 | 375 | 300 | 0.3 | 0.8×1.1×2.8 |
KRH/ZFC400 | 0.3 | 520 | 500 | 400 | 0.3 | 0.8×1.2×3 |
KRH/ZFC500 | 0.3 | 650 | 625 | 500 | 0.3 | 0.8×1.3×3.1 |
KRH/ZFC600 | 0.3 | 780 | 750 | 600 | 0.3 | 0.9×1.3×3.1 |
KRH/ZFC700 | 0.3 | 910 | 875 | 700 | 0.3 | 0.9×1.3×3.1 |
KRH/ZFC800 | 0.3 | 1040 | 1000 | 800 | 0.3 | 1×1.3×3.2 |
KRH/ZFC900 | 0.3 | 1170 | 1125 | 900 | 0.3 | 1×1.3×3.2 |
KRH/ZFC1000 | 0.3 | 1300 | 1250 | 1000 | 0.3 | 1.2×1.3×3.2 |
KRH/ZFC1500 | 0.3 | 1950 | 1875 | 1500 | 0.3 | 1.4×1.3×3.2 |
KRH/ZFC2000 | 0.3 | 2600 | 2500 | 2000 | 0.3 | 1.4×1.3×3.2 |
五.規格/型號命名



Copyright © 2020-2021 江蘇科海生物工程設備有限公司 All Rights Reserved. 蘇ICP備10041104號
蘇公網安備32118202000596號

